En un entorno digital cada vez más amenazante, donde los ciberataques evolucionan constantemente, las empresas necesitan soluciones más avanzadas que un simple muro de contención. Es ahí donde entra en juego el firewall inteligente, una herramienta esencial para proteger las redes empresariales contra amenazas internas y externas.
Un firewall inteligente es un sistema de seguridad de red que va más allá del filtrado básico de tráfico. Utiliza tecnologías avanzadas como inteligencia artificial, aprendizaje automático, análisis de comportamiento y detección de amenazas en tiempo real para identificar, bloquear y responder a actividades maliciosas.
A diferencia de los firewalls tradicionales que operan con reglas estáticas, los firewalls inteligentes:
No se trata solo de instalar una herramienta, sino de integrarla estratégicamente en la infraestructura de seguridad de la empresa. Para esto, es clave contar con una solución que sea efectiva, automatizada y adaptativa.
Si estás buscando una solución avanzada y adaptada al entorno empresarial colombiano, NESS es tu mejor aliado.
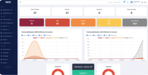
NESS no solo ofrece monitoreo en tiempo real de la infraestructura tecnológica, sino que también incorpora funciones inteligentes de detección y respuesta, como las que ofrece un firewall de última generación.

Con NESS puedes:
Un firewall inteligente ya no es un lujo, sino una necesidad para cualquier empresa que quiera mantener la continuidad de su operación, proteger sus datos y garantizar el cumplimiento normativo.
Implementar soluciones como NESS permite a las organizaciones no solo reaccionar, sino anticiparse y protegerse de forma activa frente a las amenazas del mundo digital.
🔗 Descubre más sobre cómo proteger tu empresa en nesshq.com
Si necesitas una herramienta multiplataforma tu mejor opción es NESS, es un sistema de monitoreo de infraestructura tecnológica, gestiona vulnerabilidades todo en uno.